Skip to content

Introduction

Kagi is a self-hosted encrypted secret management system for developers. Think of it as a private vault for your API keys, environment configs, .env files, and 2FA recovery tokens.

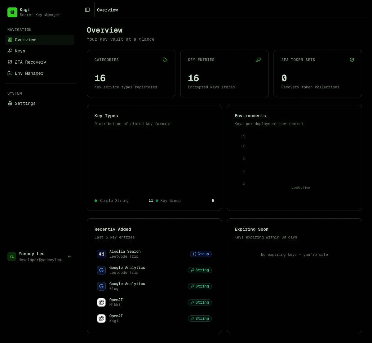
The dashboard gives you an at-a-glance overview of your vault — total categories, entries, and 2FA token sets, plus charts showing key type distribution and environment breakdown.

Dashboard overview

Kagi organizes secrets in two levels:

  1. Category — defines the type and format of a key (e.g. “OpenAI API”, “AWS Credentials”). Think of it as a key template.
  2. Entry — a per-project instance of a category (e.g. “OpenAI API for Blog Project”). Stores the encrypted value.

This lets you reuse the same category definition (with its env var name, icon, and field layout) across multiple projects.

Key categories

TypeDescriptionStored as
simpleSingle environment variableEncrypted string
groupMulti-field map (e.g. AWS keys)Encrypted JSON object

Store encrypted .env, .env.local, .env.production, and .env.development files organized by project. Each file is encrypted at rest and can only be revealed through an explicit action.

Env Manager

Each project has tabs for different file types. Click “Reveal to edit” to decrypt and modify content, or use “AI Generate” to automatically assemble a .env file from your stored keys.

Env Project Detail

Click “AI Generate” in any env project, describe what you need in plain English, and Kagi assembles a ready-to-paste .env file from your vault.

AI Generate

The AI never sees your actual secret values. Here’s how it works:

  1. Kagi sends only key names, project names, and env var names to the AI model (GPT-4o-mini)
  2. The AI analyzes your prompt and returns a list of entry IDs it thinks you need
  3. The server validates those IDs against your actual entries (prevents injection)
  4. Decryption happens entirely server-side — the AI is never in the loop for secret values
  5. The assembled .env file is returned to your browser
Your prompt → AI sees: [category names, project names, env var names]
→ AI returns: [entry IDs]
→ Server decrypts selected entries
→ .env file assembled and returned
  • Framework detection — mention “Next.js” and the AI automatically applies NEXT_PUBLIC_ prefixes where appropriate. For Electron, React Native, or plain Node.js it uses the raw env var names as defined.
  • Project scoping — if you’re inside a project (e.g. “Kagi”), saying “this project” or “current project” automatically scopes to entries matching that project name.
  • Multi-field groups — for group type keys (e.g. AWS with ACCESS_KEY_ID, SECRET_ACCESS_KEY, REGION), all fields are expanded into separate env vars.
  • Secret generation — ask for “a session secret” or “random JWT key” and the AI generates cryptographically secure random values (hex, base64, base64url, or alphanumeric) without touching the vault. All generated env var names are normalized to SCREAMING_SNAKE_CASE.
  • Multilingual prompts — powered by GPT-4o-mini, prompts work in any language — English, Chinese, Japanese, Spanish, and more.

Securely store two-factor authentication backup codes. Tokens are encrypted and can be revealed one at a time with usage tracking.

2FA Recovery

Manage your profile, view encryption details, export vault metadata, create API keys for programmatic access, and manage your account.

Settings

All secret values are encrypted with AES-256-GCM before being written to the database:

  • The master key comes from the KAGI_ENCRYPTION_KEY environment variable (64 hex chars = 32 bytes)
  • Ciphertext format: iv:authTag:ciphertext (all base64, colon-separated)
  • The master key is never stored in the database

Values are never returned by list or detail API endpoints. You must call the dedicated /reveal endpoints explicitly to decrypt a value.

Kagi supports two authentication methods:

  • Email / password — simple built-in auth, no external dependencies
  • Keycloak SSO — delegate authentication to your existing Keycloak instance
  • Access keys — static API tokens for programmatic access (CI/CD, scripts, integrations)

Access keys use the format kagi_<43-char-base64url> and are passed as Authorization: Bearer kagi_<token>.

  • Not a secrets manager with runtime injection (like Vault or Doppler)
  • Not a password manager for end users
  • Not a credential rotation service

Kagi is a developer tool for storing and retrieving secrets programmatically, with a clean REST API and strong encryption guarantees.